生物质气化系统
★产品介绍:
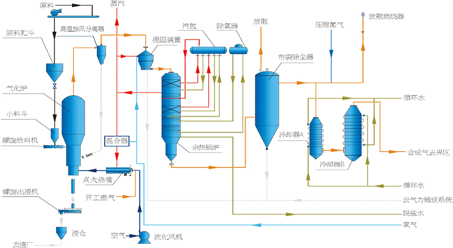
生物质气化技术是以生物质(秸秆、畜禽粪污等农林废弃物)作为气化原料,通过纯氧气化,经提温、余热回收、除尘、脱硫等工艺处理,产生合成气,可作为制绿色甲醇的原料气。目前主要应用于碳基资源(生物质、RDF、粪污等)领域。
★工艺特点:
• 气化炉结构采用扩径式设计,增加物料在炉内的停留时间,焦油含量低、转化效率高。
• 采用POx提温装置,温度可达950~1050℃,使焦油、甲烷和碳进一步分解和转化。
• 进料位于气化炉底部浓相区,可使物料充分混合和反应。


皖公网安备 34050402000432号